CUDA AI Code Editor
AI-powered code editor designed specifically for CUDA development and optimization.
┌─────── Product Hunt ────────┐ │ ▲ #1 Product of the Day │ └─────────────────────────────┘
★★★★★ 4.9/5.0 (100+ reviews)
Used by hardware AI developers
at leading companies


Instant analysis
See kernel metrics while typing

SOTA LLMs that know your GPU
Access top models trained on your GPU architecture

Local LLM Support
Run models locally with Ollama, vLLM, or LM Studio. Your code never leaves your machine.

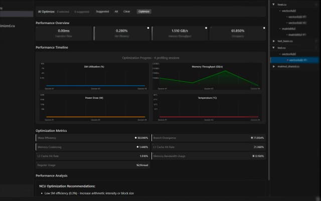
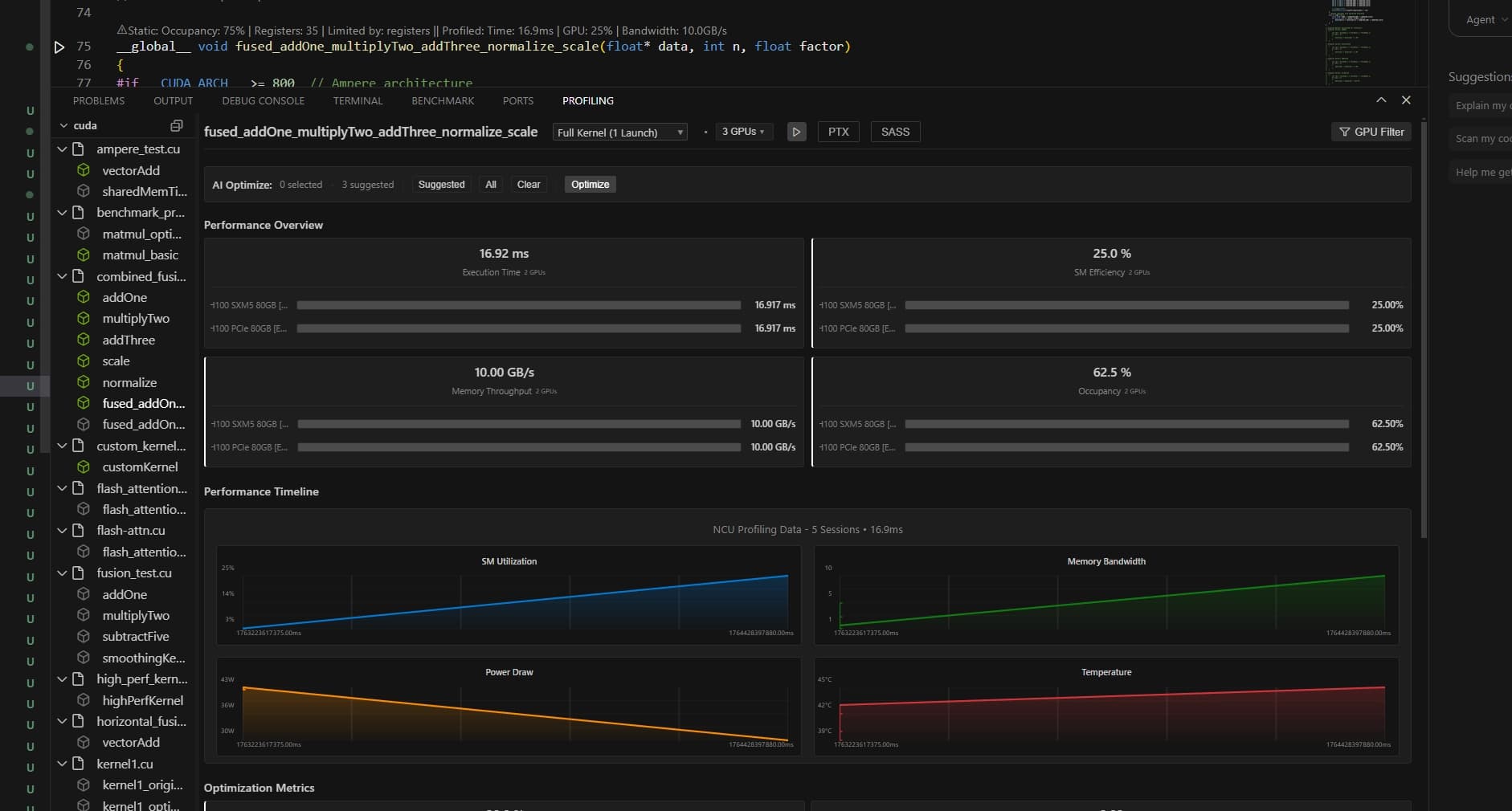
Smart profiling terminal
Tells you exactly what's wrong and how to fix it
Built for serious GPU work
What power users actually need

PTX/SASS Viewer
See what your GPU actually executes
Godbolt-style assembly view for CUDA. Hover on any line to see the PTX and SASS instructions.

AI Bottleneck Analysis
Know exactly what's slowing you down
The AI reads your profiling results and tells you exactly what to fix for your specific GPU.

Multi-GPU Profiling
Scale your testing across hardware
Profile across multiple GPUs at once. Compare metrics side by side and catch regressions early.

Remote GPU Virtualization
Code locally, run on cloud GPUs
Write code on your laptop and execute on cloud H100s instantly. No setup required.
Performance Benchmarks
User-reported performance enhancements using our optimization flow
Core Kernel Optimizations
Changelog
Latest updates and improvements
Mac Support & Multi-GPU Profiling
Full macOS support with Apple Silicon detection. Multi-GPU profiling to compare GPU vs GPU side-by-side.
Execution-Driven Emulator & Agentic AI Optimization
Cycle-accurate GPU emulation with 96-98% accuracy. AI automatically iterates and optimizes kernels to peak performance.
Remote GPU Access & AI Insights
Code anywhere, run everywhere. SSH integration and cloud GPU support with AI-powered optimization.
Full GPU Emulator - No Hardware Required
Profile CUDA kernels without physical GPU. 86+ architectures with roofline model analysis.



